Django框架實現在線考試系統的示例代碼
Django是一個基于MVC構造的框架。但是在Django中,控制器接受用戶輸入的部分由框架自行處理,所以 Django 里更關注的是模型(Model)、模板(Template)和視圖(Views),稱為 MTV模式。它們各自的職責如下:
層次 職責 模型(Model),即數據存取層 模型(Model),即數據存取層 模板(Template),即表現層 處理與表現相關的決定: 如何在頁面或其他類型文檔中進行顯示。 視圖(View),即業務邏輯層 存取模型及調取恰當模板的相關邏輯。模型與模板的橋梁。
Django里重要的概念有:
路由映射 視圖函數 模板渲染 Django自帶的ORM操作(對象關系映射)2.項目的設計思路1.在線考試系統需求如下:(1)系統登錄:驗證登錄用戶的身份,根據用戶身份進入不同的頁面。(2)學生管理:供管理員使用,用于維護學生基本信息。(3)老師管理:供管理員使用,用于維護教師的基本信息。(4)試題管理:供教師管理,用于維護題庫。(5)組卷:供教師使用,教師可以根據考試科目,從題庫中選擇一些符合條件的試題,形成一份試卷。為了方便教師組卷,應提供方便的查詢功能,使教師能查詢不同要求的試題。(6)在線考試:供學生使用,根據學生的班級和登錄時間顯示應考科目的試卷內容。試卷完成提交或考試時間到,不再允許學生修改試卷;實現自動評閱,記錄學生的考試成績,并將評閱結果提供給學生。(7)成績統計:供教師使用,按照科目、班級等統計學生的考試成績。(8)成績查詢:供教師和學生使用,提供不同查詢方式,使教師和學生可以按需查詢考試成績。
2.設計思路(1)確定角色由需求分析看出,系統有三個基本角色,學生、教師、管理員。
管理員負責后臺信息的維護 系統要能實現自動閱卷功能(2)數據庫表的設計因此,我們至少需要如下幾個表:
學生表 student 教師表 teacher 題庫表 question(為了方便,題庫中都為單項選擇題) 試卷表 paper 學生成績表 grade設計完表,我們還需要確定表間的關系,是1對1(1:1),1對多(1:n),還是多對多(n:m),這很重要,因為后面我們在models.py中創建表時,需要指出表間關系。顯然
學生表和成績表,1個學生可參加多門考試,會有多個成績,學生表和成績表為1:n 教師表和試卷表,1個教師會發布多套試卷,但1套試卷只能由1位教師發布,教師表和試卷表為1:n 試卷表和題庫表,1套試卷里包含多道題,題庫里的每道題也可出現在多個試卷中,故試卷表和題庫表為n:m表的詳細設計如下:(使用MindMaster繪制,有點丑,請忽略,重點寫下自己的思考和思路)

IDE使用PyCharm(profession版的)python 3.7, Django 2.1.0數據庫為關系數據庫mysql 5.6
為了更快的下載python模塊,需要切換鏡像源,我使用阿里云的鏡像(還有很多鏡像源),方法如下:在 C:UsersXXX(你的賬戶) 下建立 pip文件夾,在pip下建立 pip.ini文件,輸入以下代碼:
[global]index-url = http://mirrors.aliyun.com/pypi/simple/[install]trusted-host=mirrors.aliyun.com
安裝所需模塊
Django的安裝: pip install django==2.1.0(請指定版本號,最新的Django需要數據庫mysql5.6以上),你可以使用pip list來查看版本,使用 pip uninstall django 來卸載django模塊
安裝mysql數據庫驅動 pip install pymysql配置好后建立項目
(1) 在PyCharm中建立Django項目

圖1 建立項目
此處沒有使用虛擬環境,你也可以選擇 “New environment using”選項來創建一個虛擬環境(可以避免多個項目使用不同模塊的版本時發生沖突)
(2)創建appTools->Run manage.py task

在控制臺輸入 startapp student,創建一個student app,

之后需要將student app配置在項目的settings.py中,由于我的前臺需要用到css、BootStrap、一些圖片等文件,所以我在項目下建立static文件夾,并將其路徑配置在settings.py文件中。整體目錄如下:

(3)settings.py文件的配置配置settings.py文件配置如下,請看注釋
INSTALLED_APPS = [ ’django.contrib.admin’, ’django.contrib.auth’, ’django.contrib.contenttypes’, ’django.contrib.sessions’, ’django.contrib.messages’, ’django.contrib.staticfiles’, ’student’,#將建立的app名稱加入Installed_APPs中]MIDDLEWARE = [ ’django.middleware.security.SecurityMiddleware’, ’django.contrib.sessions.middleware.SessionMiddleware’, ’django.middleware.common.CommonMiddleware’, # ’django.middleware.csrf.CsrfViewMiddleware’, ’django.contrib.auth.middleware.AuthenticationMiddleware’, ’django.contrib.messages.middleware.MessageMiddleware’, ’django.middleware.clickjacking.XFrameOptionsMiddleware’,]ROOT_URLCONF = ’onlineExam.urls’TEMPLATES = [ { ’BACKEND’: ’django.template.backends.django.DjangoTemplates’, ’DIRS’: [os.path.join(BASE_DIR, ’templates’)] , ’APP_DIRS’: True, ’OPTIONS’: { ’context_processors’: [’django.template.context_processors.debug’,’django.template.context_processors.request’,’django.contrib.auth.context_processors.auth’,’django.contrib.messages.context_processors.messages’, ], }, },]WSGI_APPLICATION = ’onlineExam.wsgi.application’# Database# https://docs.djangoproject.com/en/2.1/ref/settings/#databases#配置mysql數據庫DATABASES = { ’default’: { ’ENGINE’: ’django.db.backends.mysql’, ’NAME’: ’exam’,#使用數據庫的名稱 ’USER’:’root’,#用戶名 ’PASSWORD’:’123456’,#密碼 ’HOST’:’127.0.0.1’,#地址 ’PORT’:’3306’#端口號 }}# Password validation# https://docs.djangoproject.com/en/2.1/ref/settings/#auth-password-validatorsAUTH_PASSWORD_VALIDATORS = [ { ’NAME’: ’django.contrib.auth.password_validation.UserAttributeSimilarityValidator’, }, { ’NAME’: ’django.contrib.auth.password_validation.MinimumLengthValidator’, }, { ’NAME’: ’django.contrib.auth.password_validation.CommonPasswordValidator’, }, { ’NAME’: ’django.contrib.auth.password_validation.NumericPasswordValidator’, },]# Internationalization# https://docs.djangoproject.com/en/2.1/topics/i18n/#修改語言為中文LANGUAGE_CODE = ’zh-hans’#修改時區為shanghaiTIME_ZONE = ’Asia/Shanghai’USE_I18N = TrueUSE_L10N = TrueUSE_TZ = True# Static files (CSS, JavaScript, Images)# https://docs.djangoproject.com/en/2.1/howto/static-files/#添加static文件夾STATIC_URL = ’/static/’STATICFILES_DIRS=[ os.path.join(BASE_DIR,’static’),]
需要注意的地方有:
NSTALLED_APPS 添加了新建的student app DATABASES 配置你的數據庫參數 MIDDLEWARE 注釋掉了 # ’django.middleware.csrf.CsrfViewMiddleware’這一行 STATICFILES_DIRS 添加新建的static文件夾(4)在__init___.py文件添加mysql的驅動模塊
import pymysqlpymysql.install_as_MySQLdb()4.分模塊詳細設計
(1)建表在student下的models.py中建表
from django.db import models# Create your models here.# 為性別,學院 指定備選字段SEX=( (’男’,’男’), (’女’,’女’),)DEPT=( (’計算機與通信學院’,’計算機與通信學院’), (’電氣與自動化學院’,’電氣與自動化學院’), (’外國語學院’,’外國語學院’), (’理學院’,’理學院’),)class Student(models.Model): id=models.CharField(’學號’,max_length=20,primary_key=True) name=models.CharField(’姓名’,max_length=20) sex=models.CharField(’性別’,max_length=4,choices=SEX,default=’男’) dept=models.CharField(’學院’,max_length=20,choices=DEPT,default=None) major=models.CharField(’專業’,max_length=20,default=None) password=models.CharField(’密碼’,max_length=20,default=’111’) email=models.EmailField(’郵箱’,default=None) birth=models.DateField(’出生日期’) class Meta: db_table=’student’ verbose_name=’學生’ verbose_name_plural=verbose_name def __str__(self): return self.id;class Teacher(models.Model): id=models.CharField('教工號',max_length=20,primary_key=True) name=models.CharField(’姓名’,max_length=20) sex=models.CharField(’性別’,max_length=4,choices=SEX,default=’男’) dept=models.CharField(’學院’,max_length=20,choices=DEPT,default=None) email=models.EmailField(’郵箱’,default=None) password=models.CharField(’密碼’,max_length=20,default=’000000’) birth=models.DateField(’出生日期’) class Meta: db_table=’teacher’ verbose_name=’教師’ verbose_name_plural=verbose_name def __str__(self): return self.name;class Question(models.Model): ANSWER=( (’A’,’A’), (’B’,’B’), (’C’,’C’), (’D’,’D’), ) LEVEL={ (’1’,’easy’), (’2’,’general’), (’3’,’difficult’), } id = models.AutoField(primary_key=True) subject = models.CharField(’科目’, max_length=20) title = models.TextField(’題目’) optionA=models.CharField(’A選項’,max_length=30) optionB=models.CharField(’B選項’,max_length=30) optionC=models.CharField(’C選項’,max_length=30) optionD=models.CharField(’D選項’,max_length=30) answer=models.CharField(’答案’,max_length=10,choices=ANSWER) level=models.CharField(’等級’,max_length=10,choices=LEVEL) score=models.IntegerField(’分數’,default=1) class Meta: db_table=’question’ verbose_name=’單項選擇題庫’ verbose_name_plural=verbose_name def __str__(self): return ’<%s:%s>’%(self.subject,self.title);class Paper(models.Model): #題號pid 和題庫為多對多的關系 pid=models.ManyToManyField(Question)#多對多 tid=models.ForeignKey(Teacher,on_delete=models.CASCADE)#添加外鍵 subject=models.CharField(’科目’,max_length=20,default=’’) major=models.CharField(’考卷適用專業’,max_length=20) examtime=models.DateTimeField() class Meta: db_table=’paper’ verbose_name=’試卷’ verbose_name_plural=verbose_name def __str__(self): return self.major;class Grade(models.Model): sid=models.ForeignKey(Student,on_delete=models.CASCADE,default=’’)#添加外鍵 subject=models.CharField(’科目’,max_length=20,default=’’) grade=models.IntegerField() def __str__(self): return ’<%s:%s>’%(self.sid,self.grade); class Meta: db_table=’grade’ verbose_name=’成績’ verbose_name_plural=verbose_name
(2)將模型映射到mysql數據庫中,很簡單,打開 Run manage.py Task,輸入遷移命令先輸入makemigrate命令,作用是生成sql文件(create table student(id,sex,…) ),執行后可在student-> migrations下看到執行結果


再輸入migrate命令,執行makemigrate生成的sql語句,表就建好了,你可以使用navicat或workBench等工具看到Django為我們建好的表

(2)創建管理員繼續輸入createsuperuser命令創建管理員,以便登陸后臺

(3)創建模板在templates中建立index.html模板,作為考試系統首頁.(可去官網下載BootStrap、JQuery)在頭文件里引入時注意順序,jquery須在bootstrap.min.js之前引入
<!DOCTYPE html><html lang='en'><head> <meta charset='UTF-8'> <meta name='viewport' content='width=device-width, initial-scale=1'> <link href='http://m.b3g6.com/static/bootstrap-4.3.1-dist/css/bootstrap.min.css' rel='external nofollow' rel='external nofollow' rel='stylesheet'> <!-- 必須在引入bootstarp.js之前引入 --> <script src='http://m.b3g6.com/static/jquery-3.3.1.min.js'></script> <script src='http://m.b3g6.com/static/bootstrap-4.3.1-dist/js/bootstrap.min.js'></script> <link href='http://m.b3g6.com/static/css/index.css' rel='external nofollow' rel='stylesheet'> <title>在線考試系統</title></head><body><nav class='navbar navbar-expand-sm bg-light navbar-light '> <ul class='navbar-nav'> <li class='nav-item'> <a href='http://m.b3g6.com/toIndex/' rel='external nofollow' ><h3>在線考試系統 首頁</h3></a> </li> <li> <button data-target='#stuModal' data-toggle='modal' class='btn btn-primary'>學生登陸</button> </li> <li> <button data-target='#teaModal' data-toggle='modal' class='btn btn-primary'>教師登陸</button> </li> <li class='nav-item'> <a href='http://m.b3g6.com/admin' rel='external nofollow' >管理員</a> </li> <li style='position: fixed;right: 70px; font-size: 40px;color: #9fcdff'>{{ student.name }}{{ message }}</li> <a href='http://m.b3g6.com/logout/' rel='external nofollow' ><li style='position: fixed;right: 20px; font-size: 20px;top:22px;color:#cc1313'>退出</li></a> </ul></nav><div class='container'> <br> <!-- Nav pills --> <ul role='tablist'> <li class='nav-item'> <a data-toggle='pill' href='http://m.b3g6.com/bcjs/17126.html#home' rel='external nofollow' >個人信息</a> </li> <li class='nav-item'> <a data-toggle='pill' href='http://m.b3g6.com/bcjs/17126.html#menu1' rel='external nofollow' >考試信息</a> </li> <li class='nav-item'> <a data-toggle='pill' href='http://m.b3g6.com/bcjs/17126.html#menu2' rel='external nofollow' >成績查詢</a> </li> </ul> <!-- Tab panes --> <div class='tab-content'> <div class='container tab-pane active'><br> <h3>個人信息</h3> <table class='table'> <thead> <tr> <th>屬性</th> <th>信息</th> </tr> </thead> <tbody> <tr> <td>學號</td> <td>{{ student.id }}</td> </tr> <tr class='table-primary'> <td>姓名</td> <td>{{ student.name }}</td> </tr> <tr class='table-success'> <td>性別</td> <td>{{ student.sex }}</td> </tr> <tr class='table-danger'> <td>學院</td> <td>{{ student.dept }}</td> </tr> <tr class='table-success'> <td>專業</td> <td>{{ student.major }}</td> </tr> <tr class='table-warning'> <td>郵箱地址</td> <td>{{ student.email }}</td> </tr> <tr class='table-active'> <td>出生日期</td> <td>{{ student.birth }}</td> </tr> </tbody> </table> </div> <div class='container tab-pane fade'><br> <h3>考試信息</h3> <p></p> <table class='table'> <thead> <tr> <th>學號</th> <th>姓名</th> <th>考試科目</th> <th>考試時間</th> <th>操作</th> </tr> </thead> <tbody> {# 遍歷字典 paper #} {% for paper1 in paper %} <tr class='table-info'> <td>{{ student.id }}</td> <td>{{ student.name }}</td> <td>{{ paper1.subject }}{{ paper2.subject }}</td> <td>{{ paper1.examtime }} {{ paper2.examtime }}</td> <td> <a href='http://m.b3g6.com/startExam/?sid={{ student.id }}&subject={{ paper1.subject }}' rel='external nofollow' rel='external nofollow' > <button id='toExam+{{ paper1.subject }}'>開始考試</button> </a> </td> </tr> {% endfor %} </tbody> </table> </div> <div class='container tab-pane fade'><br> <h3>考試成績</h3> <p></p> <table class='table'> <thead> <tr> <th>姓名</th> <th>科目</th> <th>成績</th> </tr> </thead> <tbody> {% for grade1 in grade %} <tr class='table-primary'> <td>{{ student.name }}</td> <td>{{ grade1.subject }}</td> <td>{{ grade1.grade }}</td> </tr> {% endfor %} </tbody> </table> </div> </div></div>{#學生登錄的模態對話框#}<div tabindex='-1' role='dialog' id='stuModal'> <div role='document'> <div class='modal-content'> <div class='modal-header'><button type='button' data-dismiss='modal' aria-label='Close'> <span aria-hidden='true'>×</span></button><h4 class='modal-title'>學生登陸</h4> </div> <form action='/studentLogin/' method='post'> <div class='modal-body'> <div class='form-group'> <label class='col-sm-3 control-label'>學生學號</label> <div class='col-sm-9'> <input type='text' name='id' placeholder='輸入學號'> </div> </div> <div class='form-group'> <label for='addr' class='col-sm-3 control-label'>密碼</label> <div class='col-sm-9'> <!-- <textarea rows='3'></textarea> --> <input type='password' name='password' placeholder='輸入密碼'> </div> </div> </div> <div class='modal-footer'><button type='button' data-dismiss='modal'>取消</button><button type='submit' class='btn btn-primary'>登陸</button> </div> </form> </div><!-- /.modal-content --> </div><!-- /.modal-dialog --></div>{#老師登錄的模態對話框#}<div tabindex='-1' role='dialog' id='teaModal'> <div role='document'> <div class='modal-content'> <div class='modal-header'><button type='button' data-dismiss='modal' aria-label='Close'> <span aria-hidden='true'>×</span></button><h4 class='modal-title'>教師登陸</h4> </div> <form action='/teacherLogin/' method='post'> <div class='modal-body'> <div class='form-group'> <label for='inputEmail3' class='col-sm-3 control-label'>教師工號</label> <div class='col-sm-9'> <input type='text' name='id' placeholder='輸入學號'> </div> </div> <div class='form-group'> <label for='addr' class='col-sm-3 control-label'>密碼</label> <div class='col-sm-9'> <!-- <textarea rows='3'></textarea> --> <input type='password' name='password' placeholder='輸入密碼' class='form-control'> </div> </div> </div> <div class='modal-footer'><button type='button' data-dismiss='modal'>取消</button><button type='submit' class='btn btn-primary'>登陸</button> </div> </form> </div><!-- /.modal-content --> </div><!-- /.modal-dialog --></div></body><script> $('#toExam+{{ paper1.subject }}').click(function () { });</script></html>
Django使用{{ }}來使用后臺傳來的數據(4)創建視圖函數在student->views.py中創建進入首頁的視圖函數index()
from django.shortcuts import render,redirectfrom student import modelsfrom django.http import HttpResponsefrom django.contrib.auth import logout# Create your views here.def index(request): return render(request,’index.html’)
將視圖函數配置在路由中,打開項目的urls.py文件
from django.contrib import adminfrom django.urls import pathfrom django.conf.urls import urlfrom student import viewsurlpatterns = [ #管理員登陸 path(’admin/’, admin.site.urls), #默認訪問首頁 url(r’^$’,views.index),]
r表示使用正則表達式解析url地址,^表示開始,$表示結束,views.index表示調用視圖函數index(5)啟動服務器(可以看到效果了)兩種方式啟動服務器:執行runserver命令,或點擊綠色小圖標

點擊網址,默認8000端口,成功后如下圖

我們還需要定制自己的后臺,在student->admin.py中注冊各模塊
from django.contrib import adminfrom .models import Student,Teacher,Paper,Question,Grade# Register your models here.# 修改名稱admin.site.site_header=’在線考試系統后臺’admin.site.site_title=’在線考試系統’@admin.register(Student)class StudentAdmin(admin.ModelAdmin): list_display = (’id’,’name’,’sex’,’dept’,’major’,’password’,’email’,’birth’)# 要顯示哪些信息 list_display_links = (’id’,’name’)#點擊哪些信息可以進入編輯頁面 search_fields = [’name’,’dept’,’major’,’birth’] #指定要搜索的字段,將會出現一個搜索框讓管理員搜索關鍵詞 list_filter =[’name’,’dept’,’major’,’birth’]#指定列表過濾器,右邊將會出現一個快捷的過濾選項
對其他4個model注冊后臺
@admin.register(Teacher)class TeacherAdmin(admin.ModelAdmin): list_display = (’id’, ’name’, ’sex’, ’dept’, ’password’, ’email’, ’birth’) list_display_links = (’id’, ’name’) search_fields = [’name’, ’dept’, ’birth’] list_filter = [’name’,’dept’]@admin.register(Question)class QuestionAdmin(admin.ModelAdmin): list_display = (’id’,’subject’,’title’,’optionA’,’optionB’,’optionC’,’optionD’,’answer’,’level’,’score’)
刷新,點擊首頁管理員超鏈接,進入后臺,使用前邊創建的superuser賬戶和密碼登陸

進入后臺

使用后臺添加學生信息
(6)實現學生的登陸這里需要用到Django內置的ORM模塊,不在贅述,需要的同學看前邊網站入門。
在views.py中創建studentLogin函數
學生登陸的form表單將學生輸入的學號(id),密碼(password)通過post方式提交給服務器,所以視圖函數先接受表單參數,判斷用戶名和密碼與數據庫是否一致,若一致,則登陸成功。
登陸成功后,我需要發送至少三條信息給index.html,(1)該學生的基本信息(2)該學生考試信息,可通過該學生的專業名稱在試卷表中查到有哪些要進行的考試(3)該學生的考試成績信息,可通過學生的學號在paper表中查詢代碼如下:
def studentLogin(request): if request.method==’POST’: # 獲取表單信息 stuId=request.POST.get(’id’) password=request.POST.get(’password’) print('id',stuId,'password',password) # 通過學號獲取該學生實體 student=models.Student.objects.get(id=stuId) print(student) if password==student.password: #登錄成功 #查詢考試信息 paper=models.Paper.objects.filter(major=student.major) #查詢成績信息 grade=models.Grade.objects.filter(sid=student.id) # 渲染index模板 return render(request,’index.html’,{’student’:student,’paper’:paper,’grade’:grade}) else:return render(request,’index.html’,{’message’:’密碼不正確’})
(7)模板的渲染(數據的顯示)登陸成功后,發送三個字典數據給index,index模板使用{{ }}、for等模板語句渲染
<tr class='table-warning'> <td>郵箱地址</td> <td>{{ student.email }}</td> </tr> <tr class='table-active'> <td>出生日期</td> <td>{{ student.birth }}</td> </tr> </tbody> </table> </div> <div class='container tab-pane fade'><br> <h3>考試信息</h3> <p></p> <table class='table'> <thead> <tr> <th>學號</th> <th>姓名</th> <th>考試科目</th> <th>考試時間</th> <th>操作</th> </tr> </thead> <tbody> {# 遍歷字典 paper #} {% for paper1 in paper %} <tr class='table-info'> <td>{{ student.id }}</td> <td>{{ student.name }}</td> <td>{{ paper1.subject }}{{ paper2.subject }}</td> <td>{{ paper1.examtime }} {{ paper2.examtime }}</td> <td> <a href='http://m.b3g6.com/startExam/?sid={{ student.id }}&subject={{ paper1.subject }}' rel='external nofollow' rel='external nofollow' > <button id='toExam+{{ paper1.subject }}'>開始考試</button> </a> </td> </tr> {% endfor %} </tbody> </table> </div> <div class='container tab-pane fade'><br> <h3>考試成績</h3> <p></p> <table class='table'> <thead> <tr> <th>姓名</th> <th>科目</th> <th>成績</th> </tr> </thead> <tbody> {% for grade1 in grade %} <tr class='table-primary'> <td>{{ student.name }}</td> <td>{{ grade1.subject }}</td> <td>{{ grade1.grade }}</td> </tr> {% endfor %} </tbody> </table> </div> </div>



(8)教師登陸同上,學生在線考試和系統自動閱卷怎么實現呢?我是這樣做的
學生登陸成功后,點擊'開始考試'按鈕,按鈕將兩個請求信息發送到服務器,自己的學號和試卷的科目。
startExam視圖函數接收到學號和試卷的科目,找到試卷信息發送給另一模板(exam.html)渲染因此,建立繼續建立exam.html模板和startExam視圖函數
def startExam(request): sid = request.GET.get(’sid’) subject1=request.GET.get(’subject’) #得到學生信息 student=models.Student.objects.get(id=sid) #試卷信息 paper=models.Paper.objects.filter(subject=subject1) # print(’學號’,sid,’考試科目’,subject1) return render(request,’exam.html’,{’student’:student,’paper’:paper,’subject’:subject1})
exam模板如下:
<!DOCTYPE HTML><html lang='en'><head> <meta charset='UTF-8'><meta http-equiv='content-type' content='text/html;charset=UTF-8'><meta name='viewport' content='width=device-width, initial-scale=1.0' /><title>在線答題考試系統</title> <link href='http://m.b3g6.com/static/bootstrap-4.3.1-dist/css/bootstrap.min.css' rel='external nofollow' rel='external nofollow' rel='stylesheet'> <!-- 必須在引入bootstarp.js之前引入 --> <script src='http://m.b3g6.com/static/jquery-3.3.1.min.js'></script> <script src='http://m.b3g6.com/static/bootstrap-4.3.1-dist/js/bootstrap.min.js'></script> <script src='http://m.b3g6.com/static/js/jquery-1.11.3.min.js'></script> <script src='http://m.b3g6.com/static/js/jquery.countdown.js'></script> <!--時間js--> <link href='http://m.b3g6.com/static/css/main.css' rel='external nofollow' rel='stylesheet' type='text/css' /> <link href='http://m.b3g6.com/static/css/test.css' rel='external nofollow' rel='stylesheet' type='text/css' /><style>.hasBeenAnswer {background: #5d9cec;color:#fff;}</style></head><body><nav class='navbar navbar-expand-sm bg-light navbar-light '> <ul class='navbar-nav'> <li class='nav-item active'> <a class='nav-link'><h3>在線考試系統</h3></a> </li> <li class='nav-item active'> <a class='nav-link'><h3>當前科目:{{ subject }}</h3></a> </li> <li style='position: fixed;right: 70px; font-size: 30px;color: #9fcdff'>{{ student.name }}</li> </ul></nav><div class='main'><!--nr start--><div class='test_main'><div class='nr_left'><div class='test'><form action='/calGrade/' method='post'><input type='hidden' name='sid' value='{{ student.id }}'><input type='hidden' name='subject' value='{{ subject }}'><div class='test_title'><p class='test_time'><i class='icon iconfont'></i><b class='alt-1'>01:40</b></p><font><input type='submit' name='tijiao' value='交卷'></font></div><div class='test_content'><div class='test_content_title'><h2>單選題</h2><p><span>共</span><i class='content_lit'>10</i><span>題,</span> <span>合計</span><i class='content_fs'>10</i><span>分</span></p></div></div><div class='test_content_nr'><ul>{% for paper1 in paper %} {% for test in paper1.pid.all %} <li id='{{ forloop.counter }}'> <div class='test_content_nr_tt'><i>{{ forloop.counter}}</i><span>({{ test.score }}分)</span> <font>{{ test.title }}</font></div> <div class='test_content_nr_main'><ul><li class='option'><input type='radio' name='{{ test.id }}' value='A'/><label>A. <p style='display: inline;'>{{ test.optionA }}</p></label></li><li class='option'><input type='radio' name='{{ test.id }}' value='B'/><label>B.<p style='display: inline;'>{{ test.optionB }}</p></label></li><li class='option'><input type='radio' name='{{ test.id }}' value='C'/><label>C.<p style='display: inline;'>{{ test.optionC }}</p></label></li><li class='option'><input type='radio' name='{{ test.id }}' value='D'/><label>D.<p style='display: inline;'>{{ test.optionD }}</p></label></li></ul></div> </li> {% endfor %}{% endfor %}</ul></div></form></div></div></div><!--nr end--><div class='foot'></div></div></body></html>
效果是這樣的:

自動閱卷就簡單了:
學生提交自己的作答給服務器(同時發送自己的學號和考試科目) 服務器根據考試科目找到該試卷,并逐個比較學生作答和答案是否一致,若一致,則得到該題的分數,并累加學生成績 將學生的學號、該科成績、科目名稱作為一條記錄插入到grade表中,返回首頁這里有個細節,試卷中會有很多選擇題,后臺一次會接收到多個提交答案,我是這樣處理的,讓每個單選題(有4個選項,使用同一name)的name屬性和該題在題庫表中的id 保持一致,這樣在獲取到題號后可以得到該題的答案,以便判斷是否作答正確,詳見exam.html。
計算成績的calGrade()視圖函數如下:
def calGrade(request): if request.method==’POST’: # 得到學號和科目 sid=request.POST.get(’sid’) subject1 = request.POST.get(’subject’) # 重新生成Student實例,Paper實例,Grade實例,名字和index中for的一致,可重復渲染 student= models.Student.objects.get(id=sid) paper = models.Paper.objects.filter(major=student.major) grade = models.Grade.objects.filter(sid=student.id) # 計算該門考試的學生成績 question= models.Paper.objects.filter(subject=subject1).values('pid').values(’pid__id’,’pid__answer’,’pid__score’) mygrade=0#初始化一個成績為0 for p in question: qId=str(p[’pid__id’])#int 轉 string,通過pid找到題號 myans=request.POST.get(qId)#通過 qid 得到學生關于該題的作答 # print(myans) okans=p[’pid__answer’]#得到正確答案 # print(okans) if myans==okans:#判斷學生作答與正確答案是否一致mygrade+=p[’pid__score’]#若一致,得到該題的分數,累加mygrade變量 #向Grade表中插入數據 models.Grade.objects.create(sid_id=sid,subject=subject1,grade=mygrade) # print(mygrade) # 重新渲染index.html模板 return render(request,’index.html’,{’student’:student,’paper’:paper,’grade’:grade})
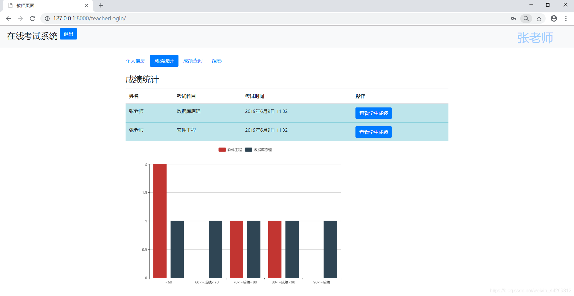
(9)使用百度e-charts可視化數據教師查看學生成績,可以統計各個分數段的人數


我的思路:
教師查看學生成績,點擊查看成績按鈕后,發送該科科目名稱給后臺后臺 視圖函數接收科目名,從grade表計算該科目各個分數段的人數,發送給前臺模板渲染,并可視化視圖函數如下:
#教師查看成績def showGrade(request): subject1=request.GET.get(’subject’) grade=models.Grade.objects.filter(subject=subject1) data1 = models.Grade.objects.filter(subject=subject1, grade__lt=60).count() data2 = models.Grade.objects.filter(subject=subject1, grade__gte=60, grade__lt=70).count() data3 = models.Grade.objects.filter(subject=subject1, grade__gte=70, grade__lt=80).count() data4 = models.Grade.objects.filter(subject=subject1, grade__gte=80, grade__lt=90).count() data5 = models.Grade.objects.filter(subject=subject1, grade__gte=90).count() data = {’data1’: data1, ’data2’: data2, ’data3’: data3, ’data4’: data4, ’data5’: data5} return render(request,’showGrade.html’,{’grade’:grade,’data’:data,’subject’:subject1})5.總結
到此這篇關于Django框架實現在線考試系統的示例代碼的文章就介紹到這了,更多相關Django 在線考試系統內容請搜索好吧啦網以前的文章或繼續瀏覽下面的相關文章希望大家以后多多支持好吧啦網!
相關文章:

網公網安備